-
Prepare your Grafana environment
- Create free Grafana Cloud account
- or Use your own Grafana instance
-
Install and Configure GraphQL Data Source plugin
-
Import dashboard from JSON file
-
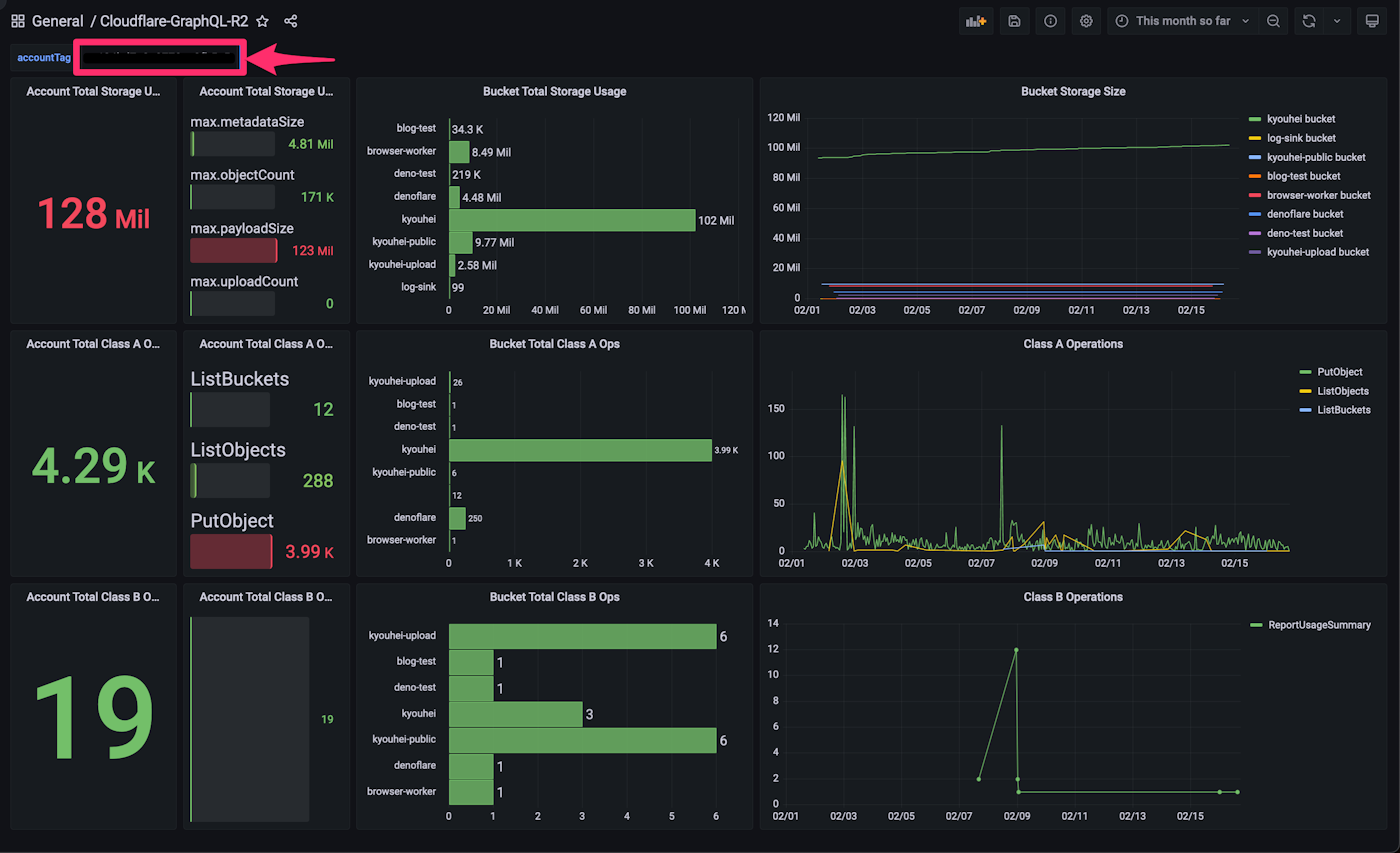
Enter your
accountTagorzoneTagas Textbox variable on dashboard in order to show your account (or zone) specific analytics data
-
Notifications
You must be signed in to change notification settings - Fork 0
Cloudflare R2 の GraphQL Analytics を Grafana で可視化する - Qiita
kyouheicf/cloudflare-graphql-grafana
Folders and files
| Name | Name | Last commit message | Last commit date | |
|---|---|---|---|---|
Repository files navigation
About
Cloudflare R2 の GraphQL Analytics を Grafana で可視化する - Qiita
Topics
Resources
Stars
Watchers
Forks
Releases
No releases published
Packages 0
No packages published


