Skip to content

kamon-io/docker-grafana-graphite

Repository files navigation

StatsD + Graphite + Grafana 4 + Kamon Dashboards

This image contains a sensible default configuration of StatsD, Graphite and Grafana, and comes bundled with a example dashboard that gives you the basic metrics currently collected by Kamon for both Actors and Traces. There are two ways for using this image:

Using the Docker Index

This image is published under Kamon's repository on the Docker Hub and all you need as a prerequisite is having docker, docker-compose, and make installed on your machine. The container exposes the following ports:

  • 80: the Grafana web interface.
  • 81: the Graphite web port
  • 2003: the Graphite data port
  • 8125: the StatsD port.
  • 8126: the StatsD administrative port.

To start a container with this image you just need to run the following command:

$ make up

To stop the container

$ make down

To run container's shell

$ make shell

To view the container log

$ make tail

If you already have services running on your host that are using any of these ports, you may wish to map the container ports to whatever you want by changing left side number in the --publish parameters, or the 'ports' parameters in 'docker-compose.yml'. You can omit ports you do not plan to use. Find more details about mapping ports in the Docker documentation on Binding container ports to the host and Legacy container links.

Building the image yourself

The Dockerfile and supporting configuration files are available in our Github repository. This comes specially handy if you want to change any of the StatsD, Graphite or Grafana settings, or simply if you want to know how the image was built.

Using the Dashboards

Once your container is running all you need to do is:

  • open your browser pointing to http://localhost:80 (or another port if you changed it)
    • Docker with VirtualBox on macOS: use docker-machine ip instead of localhost
  • login with the default username (admin) and password (admin)
  • open existing dashboard (or create a new one) and select 'Local Graphite' datasource
  • play with the dashboard at your wish...

Persisted Data

When running make up, directories are created on your host and mounted into the Docker container, allowing graphite and grafana to persist data and settings between runs of the container.

Now go explore!

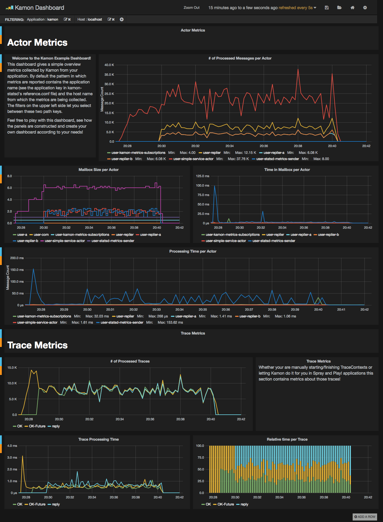
We hope that you have a lot of fun with this image and that it serves it's purpose of making your life easier. This should give you an idea of how the dashboard looks like when receiving data from one of our toy applications:

Kamon Dashboard System Metrics Dashboard

About

Docker image with StatsD, Graphite, Grafana 2 and a Kamon Dashboard

Resources

License

Stars

Watchers

Forks

Packages

No packages published

Contributors 25